





Flux tracker
The Flux Tracker project is a comprehensive monitoring system designed to oversee the performance and operations of critical infrastructure, including network equipment, lighting systems, and video surveillance systems. The system ensures real-time tracking, fault detection, and data analysis to optimize the functionality and reliability of these interconnected systems. By providing actionable insights, Flux Tracker enhances operational efficiency, minimizes downtime, and supports proactive maintenance strategies for organizations managing complex technical environments.
| Status | MVP |
| Domain | Monitoring |
| Region | Europe |
| Sector | Technology |
| Platform | Web-based Dashboard |
| Team | 5 members |
| Time | 6m |
| Technologies |
Work Completed
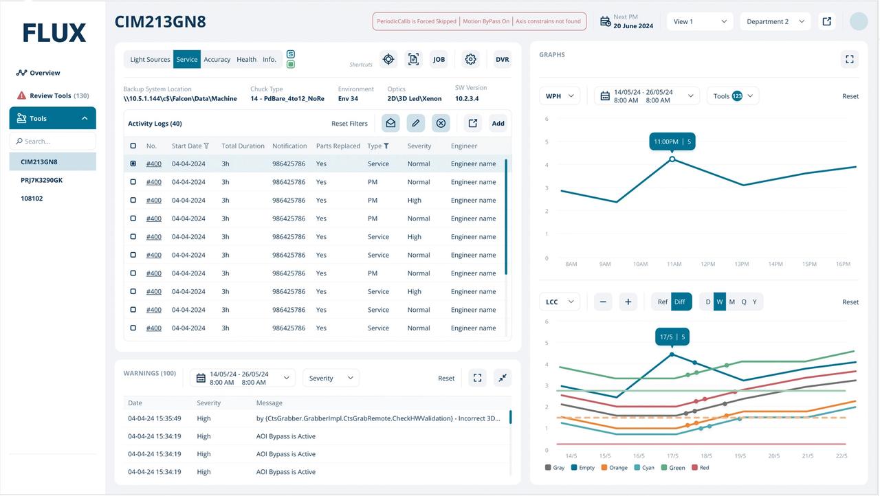
1. Developed a dashboard to track technical units, including lighting, surveillance, and device statuses, using polling and long-polling.
2. Built a custom component library using Material-UI and D3 for data structure visualization and enhanced reusability.
3. Optimized the Next.js frontend for data caching and improved client-side performance.
4. Implemented a multi-language system supporting transnational translations for diverse site versions.
5. Designed a microservice backend architecture connecting multiple servers to deliver real-time project updates.
6. Created a caching system on the backend for query optimization and faster responses.
7. Developed manual data entry features on the frontend integrated seamlessly with backend systems.
8. Configured deployment pipelines using Docker on AWS, ensuring reliable and scalable infrastructure.
9. Managed continuous integration with Jenkins, supporting efficient version control and smooth deployments.
10. Automated testing with Playwright, simulating diverse data states for backend and frontend validation.